您的位置 > 資源庫 > 技術資訊
在線服務資源庫
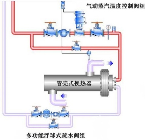
配套氣動比例流(liú)量調節閥蒸汽汽水換熱器工作原理圖

配套(tào)氣(qì)動比(bǐ)例流量調節閥蒸(zhēng)汽汽水換熱器工作原理圖

 

派沃公司主營產品:自力式壓力調節閥,蒸汽減壓,電動溫度調節閥,氣動快速切斷閥,氣動三通調節閥

网站地图 51吃瓜-51吃瓜网-今日吃瓜资源必吃爆料大瓜-51cg今日吃瓜热门大瓜必看